服務熱線:15195518515在線客服:1464856260
傳真號碼:0517-86801009
郵箱號碼:1464856260@qq.com
網 址:http://www.bjjtws.cn
地 址:江蘇省金湖縣理士大道61號
渦輪流量計的工作原理與結構圖
1.渦輪流量計的工作原理
渦輪流量計的原理示意圖如圖3—1所示。在管道中心安放一個渦輪,兩端由軸承支撐。當流體通過管道時,沖擊渦輪葉片,對渦輪產生驅動力矩,使渦輪克服摩擦力矩和流體阻力矩而產生旋轉。在一定的流量范圍內,對一定的流體介質粘度,渦輪的旋轉角速度與流體流速成正比。由此,流體流速可通過渦輪的旋轉角速度得到,從而可以計算得到通過管道的流體流量。


渦輪的轉速通過裝在機殼外的傳感線圈來檢測。當渦輪葉片切割由殼體內永久磁鋼產生的磁力線時,就會引起傳感線圈中的磁通變化。傳感線圈將檢測到的磁通周期變化信號送入前置放大器,對信號進行放大、整形,產生與流速成正比的脈沖信號,送入單位換算與流量積算電路得到并顯示累積流量值;同時亦將脈沖信號送入頻率電流轉換電路,將脈沖信號轉換成模擬電流量,進而指示瞬時流量值。
渦輪流量計總體原理框用見圖3—2所示。

2.渦輪流量計的構造
流體從機殼的進口流入。通過支架將一對袖承固定在管中心軸線上,渦輪安裝在軸承上。在渦輪上下游的支架上裝有呈輻射形的整流板,以對流體起導向作用,以避免流體自旋而改變對渦輪葉片的作用角度。在渦輪上方機殼外部裝有傳感線圈,接收磁通變化信號。
下面介紹主要部件.
(1)渦輪
渦輪由導磁不銹鋼材料制成,裝有螺旋狀葉片。葉片數量根據直徑變化而不同,2-24片不等。為了使渦輪對流速有很好的響應,要求質量盡可能小。
對渦輪葉片結構參數的一般要求為:葉片傾角10°-15°(氣體),30°-45°(液體);葉片重疊度P為1—1.2;葉片與內殼間的間隙為0.5—1mm。
(2)軸承
渦輪的軸承一般采用滑動配合的硬質合金軸承,要求耐磨性能好。
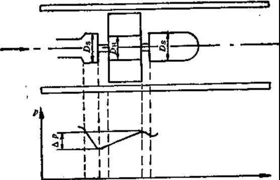
由于流體通過渦輪時會對渦輪產生一個軸向推力,使鈾承的摩擦轉矩增大,加速鈾承磨損,為了消除軸向力,需在結構上采取水力平衡措施,這方法的原理見圖3—3所示。由于渦輪處直徑DH略小于前后支架處直徑Ds,所以,在渦輪段流通截而擴大,流速降低,使流體靜壓上升圖片P,這個圖片P的靜壓將起到抵消部分軸向推力的作用。

圖3-3 水力平衡原理示意圖
(3)前置放大器
前置放大器由磁電感應轉換器與放大整形電路兩部分組成,示意圖見圖3—4所示。
磁電轉換器國內一般采用磁阻式,它由永久磁鋼及外部纏繞的感應線圈組成。當流體通過使諷輪旋轉的,葉片在永久磁鋼正下方時磁阻*小,兩葉片空隙在磁鋼下方時磁阻*大,渦輪旅轉,不斷地改變磁路的磁通量,使線圈中產生變化的感應電勢,送入放大整形電路,變成脈沖信號。
輸出脈沖的頻率與通過流量計的流量成正比,其比例系數K為
K=f/qv (3-1)
式中
f――渦輪流量計輸出脈沖頻率;
qv——通過流量計的流量。
該比例系數亦稱為渦輪流量計的儀表系數。

圖3-4 渦輪流量計前置放大器原理圖
(4)信號接收與顯示
信號接收與顯示器內系數校正器、加法器和頻電轉換器等組成,其作用是將從前置放大器送來的脈沖信號變換成累積流量和瞬時流量并顯示。



|